钩子示例¶
添加内存消耗跟踪¶
本示例演示了如何使用memory_profiler来跟踪内存消耗情况。
安装依赖项:
pip install memory_profiler
实现
before_dataset_loaded和after_dataset_loaded
# src/<package_name>/hooks.py
import logging
from kedro.framework.hooks import hook_impl
from memory_profiler import memory_usage
def _normalise_mem_usage(mem_usage):
# memory_profiler < 0.56.0 returns list instead of float
return mem_usage[0] if isinstance(mem_usage, (list, tuple)) else mem_usage
class MemoryProfilingHooks:
def __init__(self):
self._mem_usage = {}
@hook_impl
def before_dataset_loaded(self, dataset_name: str) -> None:
before_mem_usage = memory_usage(
-1,
interval=0.1,
max_usage=True,
retval=True,
include_children=True,
)
before_mem_usage = _normalise_mem_usage(before_mem_usage)
self._mem_usage[dataset_name] = before_mem_usage
@hook_impl
def after_dataset_loaded(self, dataset_name: str) -> None:
after_mem_usage = memory_usage(
-1,
interval=0.1,
max_usage=True,
retval=True,
include_children=True,
)
# memory_profiler < 0.56.0 returns list instead of float
after_mem_usage = _normalise_mem_usage(after_mem_usage)
logging.getLogger(__name__).info(
"Loading %s consumed %2.2fMiB memory",
dataset_name,
after_mem_usage - self._mem_usage[dataset_name],
)
通过更新
settings.py中的HOOKS变量来注册Hooks实现,如下所示:
HOOKS = (MemoryProfilingHooks(),)
然后重新运行流水线:
$ kedro run
添加数据验证¶
本示例使用Great Expectations为节点输入和输出添加数据验证功能。
安装依赖项:
pip install great-expectations
实现
before_node_run和after_node_run钩子函数,分别利用Great Expectations验证输入和输出数据:
V2 API¶
# src/<package_name>/hooks.py
from typing import Any, Dict
from kedro.framework.hooks import hook_impl
from kedro.io import DataCatalog
import great_expectations as ge
class DataValidationHooks:
# Map expectation to dataset
DATASET_EXPECTATION_MAPPING = {
"companies": "raw_companies_dataset_expectation",
"preprocessed_companies": "preprocessed_companies_dataset_expectation",
}
@hook_impl
def before_node_run(
self, catalog: DataCatalog, inputs: Dict[str, Any], session_id: str
) -> None:
"""Validate inputs data to a node based on using great expectation
if an expectation suite is defined in ``DATASET_EXPECTATION_MAPPING``.
"""
self._run_validation(catalog, inputs, session_id)
@hook_impl
def after_node_run(
self, catalog: DataCatalog, outputs: Dict[str, Any], session_id: str
) -> None:
"""Validate outputs data from a node based on using great expectation
if an expectation suite is defined in ``DATASET_EXPECTATION_MAPPING``.
"""
self._run_validation(catalog, outputs, session_id)
def _run_validation(
self, catalog: DataCatalog, data: Dict[str, Any], session_id: str
):
for dataset_name, dataset_value in data.items():
if dataset_name not in self.DATASET_EXPECTATION_MAPPING:
continue
dataset = catalog._get_dataset(dataset_name)
dataset_path = str(dataset._filepath)
expectation_suite = self.DATASET_EXPECTATION_MAPPING[dataset_name]
expectation_context = ge.data_context.DataContext()
batch = expectation_context.get_batch(
{"path": dataset_path, "datasource": "files_datasource"},
expectation_suite,
)
expectation_context.run_validation_operator(
"action_list_operator",
assets_to_validate=[batch],
session_id=session_id,
)
注册Hooks实现,如hooks文档中所述,并运行Kedro。
Great Expectations 示例报告:

V3 API¶
创建新检查点:
great_expectations checkpoint new raw_companies_dataset_checkpoint
从检查点配置文件的
batch_request中移除data_connector_query:
yaml_config = f"""
name: {my_checkpoint_name}
config_version: 1.0
class_name: SimpleCheckpoint
run_name_template: "%Y%m%d-%H%M%S-my-run-name-template"
validations:
- batch_request:
datasource_name: {my_datasource_name}
data_connector_name: default_runtime_data_connector_name
data_asset_name: my_runtime_asset_name
data_connector_query:
index: -1
expectation_suite_name: {my_expectation_suite_name}
"""
# src/<package_name>/hooks.py
from typing import Any, Dict
from kedro.framework.hooks import hook_impl
from kedro.io import DataCatalog
import great_expectations as ge
class DataValidationHooks:
# Map checkpoint to dataset
DATASET_CHECKPOINT_MAPPING = {
"companies": "raw_companies_dataset_checkpoint",
}
@hook_impl
def before_node_run(
self, catalog: DataCatalog, inputs: Dict[str, Any], session_id: str
) -> None:
"""Validate inputs data to a node based on using great expectation
if an expectation suite is defined in ``DATASET_EXPECTATION_MAPPING``.
"""
self._run_validation(catalog, inputs, session_id)
@hook_impl
def after_node_run(
self, catalog: DataCatalog, outputs: Dict[str, Any], session_id: str
) -> None:
"""Validate outputs data from a node based on using great expectation
if an expectation suite is defined in ``DATASET_EXPECTATION_MAPPING``.
"""
self._run_validation(catalog, outputs, session_id)
def _run_validation(
self, catalog: DataCatalog, data: Dict[str, Any], session_id: str
):
for dataset_name, dataset_value in data.items():
if dataset_name not in self.DATASET_CHECKPOINT_MAPPING:
continue
data_context = ge.data_context.DataContext()
data_context.run_checkpoint(
checkpoint_name=self.DATASET_CHECKPOINT_MAPPING[dataset_name],
batch_request={
"runtime_parameters": {
"batch_data": dataset_value,
},
"batch_identifiers": {
"runtime_batch_identifier_name": dataset_name
},
},
run_name=session_id,
)
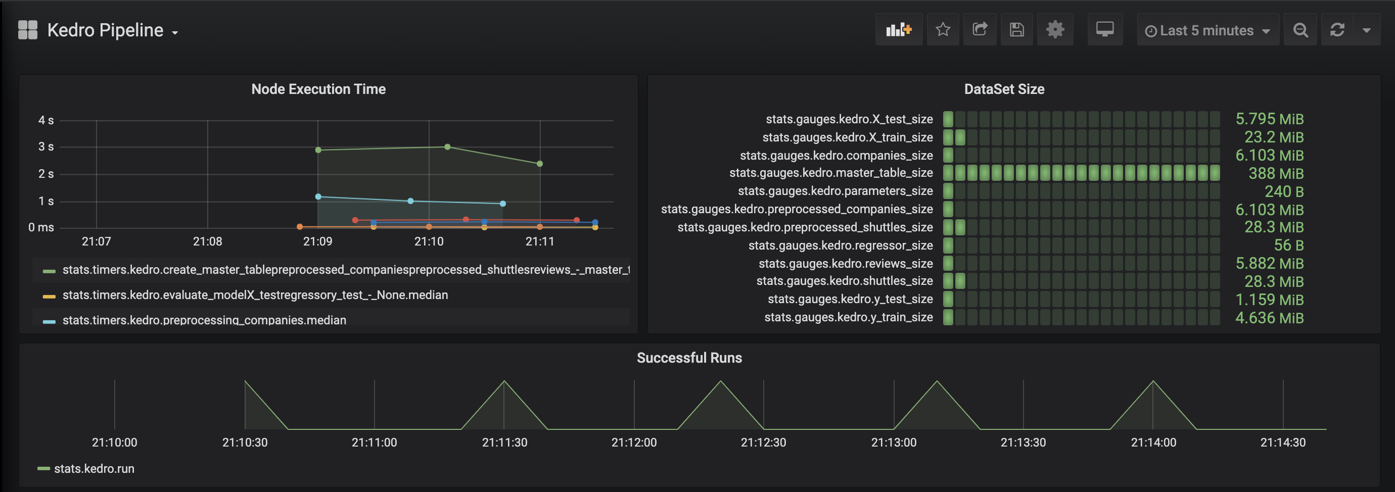
为你的管道添加可观测性¶
本示例通过statsd为您的流水线添加可观测性功能,并支持使用Grafana可视化数据集大小和节点执行时间。
安装依赖项:
pip install statsd
实现
before_node_run和after_node_run钩子来收集指标(数据集大小和节点执行时间):
# src/<package_name>/hooks.py
import sys
from typing import Any, Dict
import statsd
from kedro.framework.hooks import hook_impl
from kedro.pipeline.node import Node
class PipelineMonitoringHooks:
def __init__(self):
self._timers = {}
self._client = statsd.StatsClient(prefix="kedro")
@hook_impl
def before_node_run(self, node: Node) -> None:
node_timer = self._client.timer(node.name)
node_timer.start()
self._timers[node.short_name] = node_timer
@hook_impl
def after_node_run(self, node: Node, inputs: Dict[str, Any]) -> None:
self._timers[node.short_name].stop()
for dataset_name, dataset_value in inputs.items():
self._client.gauge(dataset_name + "_size", sys.getsizeof(dataset_value))
@hook_impl
def after_pipeline_run(self):
self._client.incr("run")
按照Hooks文档中的说明注册Hook实现,然后运行Kedro。
Grafana 示例页面:

为你的模型添加指标追踪¶
此示例使用MLflow添加了指标跟踪功能。
安装依赖项:
pip install mlflow
实现
before_pipeline_run、after_pipeline_run和after_node_run钩子函数,使用MLflow收集指标:
# src/<package_name>/hooks.py
from typing import Any, Dict
import mlflow
import mlflow.sklearn
from kedro.framework.hooks import hook_impl
from kedro.pipeline.node import Node
class ModelTrackingHooks:
"""Namespace for grouping all model-tracking hooks with MLflow together."""
@hook_impl
def before_pipeline_run(self, run_params: Dict[str, Any]) -> None:
"""Hook implementation to start an MLflow run
with the session_id of the Kedro pipeline run.
"""
mlflow.start_run(run_name=run_params["session_id"])
mlflow.log_params(run_params)
@hook_impl
def after_node_run(
self, node: Node, outputs: Dict[str, Any], inputs: Dict[str, Any]
) -> None:
"""Hook implementation to add model tracking after some node runs.
In this example, we will:
* Log the parameters after the data splitting node runs.
* Log the model after the model training node runs.
* Log the model's metrics after the model evaluating node runs.
"""
if node._func_name == "split_data":
mlflow.log_params(
{"split_data_ratio": inputs["params:example_test_data_ratio"]}
)
elif node._func_name == "train_model":
model = outputs["example_model"]
mlflow.sklearn.log_model(model, "model")
mlflow.log_params(inputs["parameters"])
@hook_impl
def after_pipeline_run(self) -> None:
"""Hook implementation to end the MLflow run
after the Kedro pipeline finishes.
"""
mlflow.end_run()
按照Hooks文档中的说明注册Hook实现,然后运行Kedro。
MLflow 示例页面:

使用before_node_run钩子修改节点输入¶
如果实现了before_node_run钩子并且返回一个字典,则该字典将用于更新相应的节点输入。
例如,如果管道包含一个名为my_node的节点,该节点接收2个输入:first_input和second_input,要覆盖传递给my_node的first_input值,我们可以实现以下钩子:
# src/<package_name>/hooks.py
from typing import Any, Dict, Optional
from kedro.framework.hooks import hook_impl
from kedro.pipeline.node import Node
from kedro.io import DataCatalog
class NodeInputReplacementHook:
@hook_impl
def before_node_run(
self, node: Node, catalog: DataCatalog
) -> dict[str, Any] | None:
"""Replace `first_input` for `my_node`"""
if node.name == "my_node":
# return the string filepath to the `first_input` dataset
# instead of the underlying data
dataset_name = "first_input"
filepath = catalog._get_dataset(dataset_name)._filepath
return {"first_input": filepath} # `second_input` is not affected
return None
在before_node_run中实现的节点输入覆盖仅影响特定节点,不会修改DataCatalog中相应的数据集。
注意
在上面的示例中,before_node_run钩子实现必须返回inputs字典中存在的数据集。如果它们不在inputs中,节点将失败并显示以下错误:Node 。
实现新的Hook后,必须按照Hooks文档中的说明进行注册,然后运行Kedro。